Control system for barley production. Implemented by: PROTECO s.r.o.
| Client | |
|---|---|
| Published | October 17, 2024 |
| Category | Industrial automation |
| Tags |
- Country: Czech Republic
- Name: Complete system for visualization and monitoring of barley production
- Implemented by: PROTECO s.r.o.
- Date: 2009
- Control System: 4x PLC Tecomat TC700
- Software: 2x Reliance 4 Runtime Control Server with 10,000 data points, 2x Reliance 4 Runtime Control with 10,000 data points, 1x Reliance 4 Runtime View with 10,000 data points
The Hodonice Malting Plant is situated in the traditional agricultural area in the South Moravian region near Znojmo, close to the Czech-Austrian border.
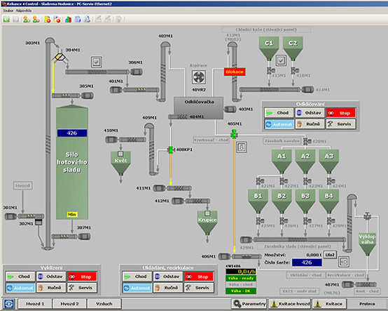
A new Central (SCADA-based) Control System was installed during the extensive reconstruction of the Hodonice malting plant. New Control System provides control of whole malt production process. Reliance 4 was installed to provide reliable monitoring and control of the malt production processes and facilities. The PROTECO s.r.o. company from Pardubice, Czech Republic, is responsible for installing this Reliance 4 based Central Control System in the Hodonice Malting Plant.
The full reference you may read at www.reliance.cz.
