Control system of combustion power plant steam boiler - Kolin, Czech Republic. Implemented by: SEA Kolin
| Client | |
|---|---|
| Published | October 7, 2024 |
| Category | Others |
| Tags |
- Country: Czech Republic, Kolin
- Name: Control system of combustion power plant steam boiler, BIOENEREGO KOMPLEX
- Date: 2013
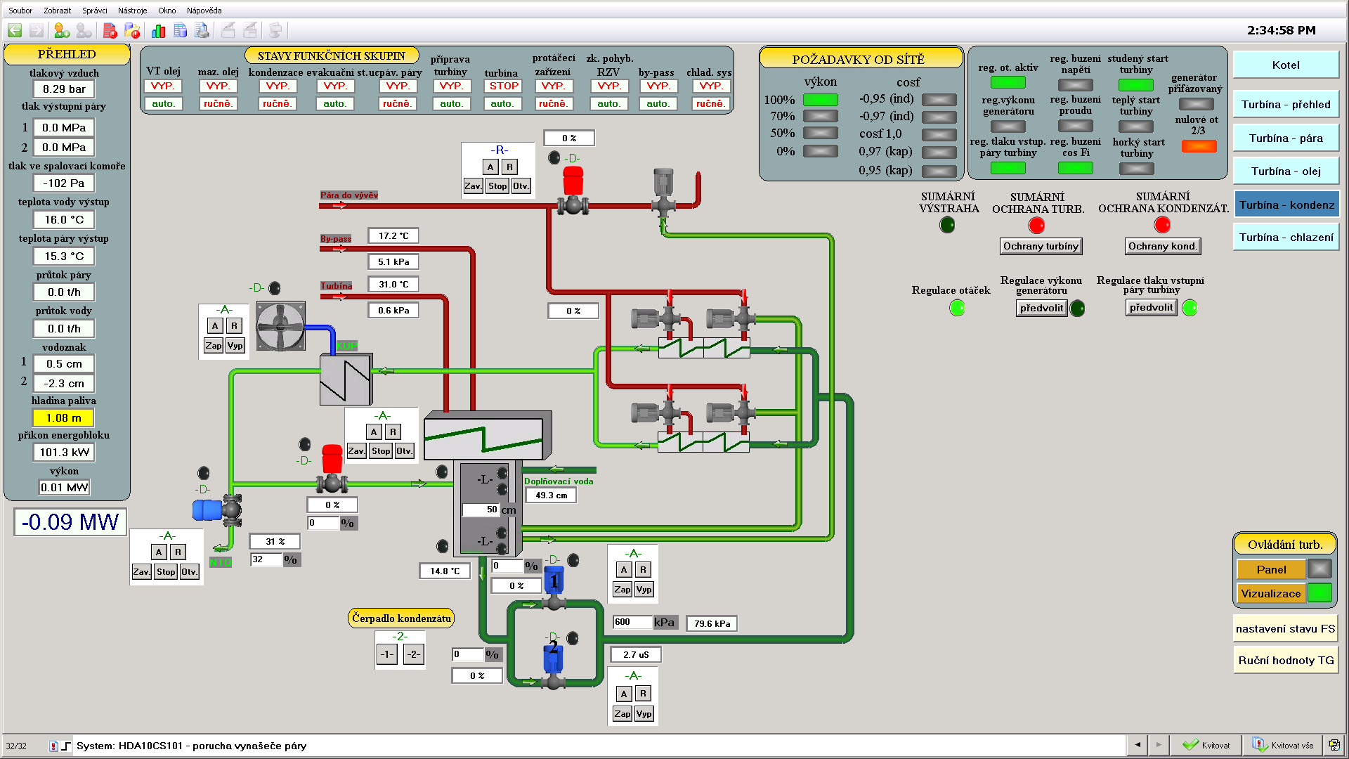
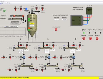
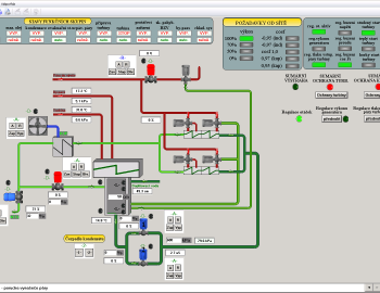
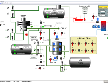
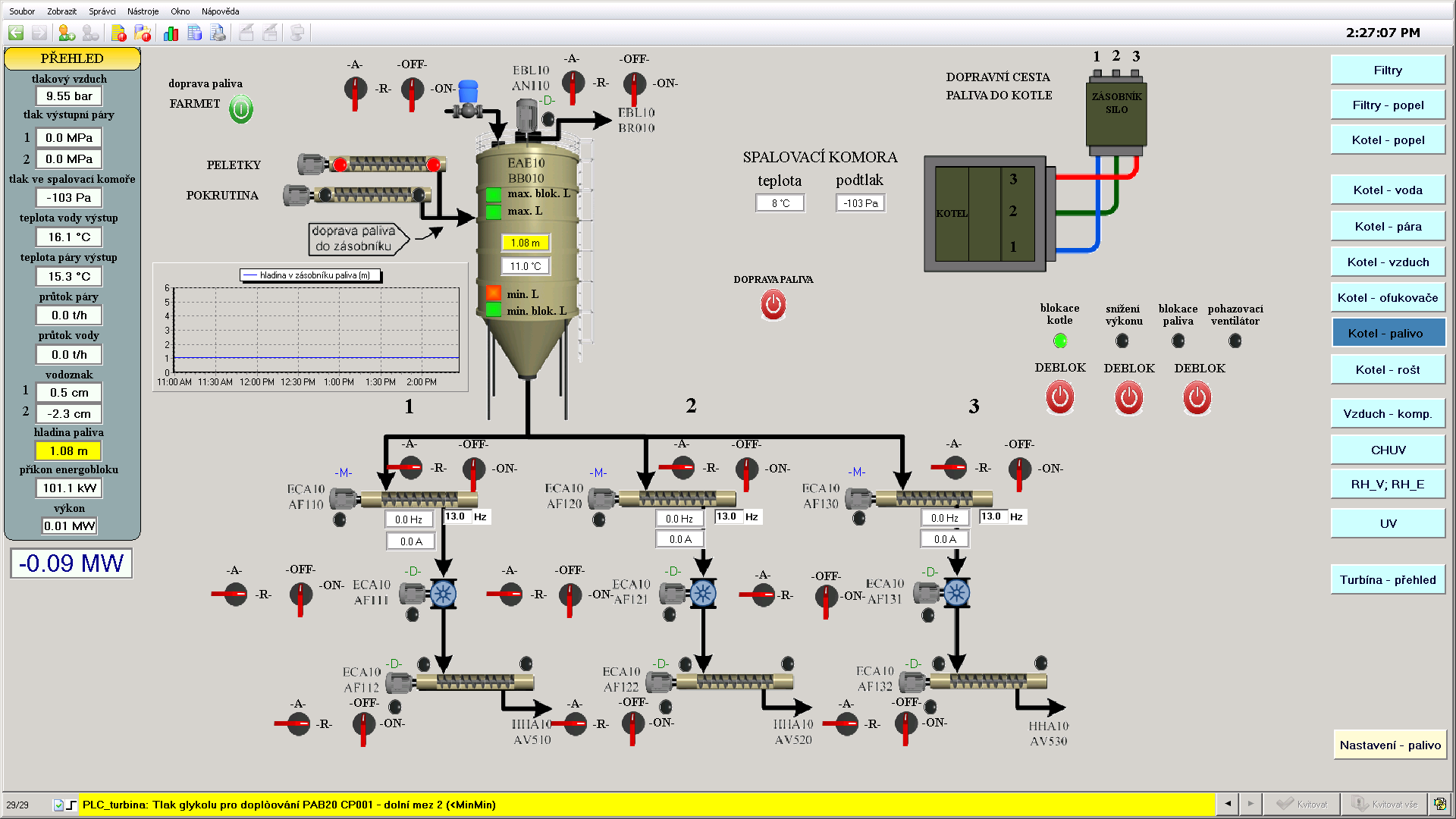
- Control system: 1x Tecomat TC700, 2x Tecomat Foxtrot CP-1003
- Software: Mosaic, Reliance 4
- Implemented by: SEA CZ a.s.. Kolín
- Elpro Kolín s.r.o. software programming
Project of oil seed press plant with following combustion power plant in Kolin, Czech Republic, has been implemented by company BIOENERGO - KOMPLEX, s.r.o. with cooperation of company Kolínský ISOL, s.r.o. The project uses spaces in Kolin industrial zone, which are for a long time unutilized. Connection of technologies enables using pressed pieces as a fuel in combustion power plant as well as a fodder.
The strategic focus on the project is using of renewable energy sources. It solves complex use of plants in energetics and food industry.
As the general contractor of combustion energy plant has been chosen the company SEA CZ, which has used for a control of steam boiler in the plant our control systems Tecomat TC700 and Tecomat Foxtrot with SCADA Software Reliance v4.
